Galaxy Tab S11の自腹レビュー!Dimensity 9400+搭載の最強級タブレットを試す
- ※ 当メディアのリンクにはアフィリエイト広告が含まれています

柳生です。とうとうハイエンドタブレットに手を出しますた。その名もGalaxy Tab S11。11インチでDimensity 9400+のハイエンドタブレットをレビューしていきますよ!良いところはもちろんあるけど、意外な弱点もいくつかあったのでご参考にどうぞ。
なお、当レビュー品のGalaxy Tab S11は韓国モデルとなっています。
▼まずは良かった点と注意点をピックアップしておきます。↓
良い点
- Dimensity 9400+による圧倒的な快適性能
- 11インチサイズとして重量は軽め
- 表示の美しさがパリっと感じられるディスプレイ
- SIM非対応ながらGPS対応で精度優秀。コンパスもある
- One UIの機能性の豊富っぷり
注意点
- 代わり映えしない見た目
- AoD機能がない
- 指紋認証速度が遅すぎる。ミドルレンジ以下
目次をクリックすると各項目へ移動します
Galaxy Tab S11の価格とバリエーション
Galaxy Tab S11の発売時価格とバリエーションは以下の通りです。
- メモリ12GB+ストレージ128GB:129,030円
- メモリ12GB+ストレージ256GB:138,820円
- メモリ12GB+ストレージ512GB:158,180円
▼最新価格や割引情報は以下からチェックしてみましょう。↓
■Galaxy Tab S11■
初出時価格→
※割引されている場合があり!リンク先で確認してみよう!
▼公式ストア↓
▼Amazon↓
▼楽天市場↓
■中古価格を調べる!■
▼メルカリ↓
Galaxy Tab S11のスペック、ベンチマーク、検証結果
Galaxy Tab S11の外観、ディスプレイ、スピーカー

今回のカラーはグレー。ホントはシルバーがほしかったんだけど購入当時は在庫がなく手に入りませんでした(´;ω;`)
ぶっちゃけ見た目だけでいえば廉価版ポジだったGalaxy Tab S9 FEのそれとほとんど違いは感じません。良く言えば無骨でスタイリッシュで無駄がなく、悪く言えば高級らしい印象はない、そんな感じ。
それとこのモデル、471gととにかく軽いです。これまで13型で重量級であったのTab S10 FE+はもちろん、同じ11型のTab S9 FEよりも50gほど軽いんです。この差はでけえぞ。
有機ELで高解像度!美しきディスプレイ

ディスプレイはFEと違って有機ELとなっています。Tab S9世代から無印も有機ELを採用し始めましたね。
▼液晶であったFEも非常にキレイでしたが、有機ELはそのキレイさはもちろん黒色の引き締まりが明るさがあるのが大きいですね。バックライトがないので明暗差が非常にパリっとしており、加えて目の覚めるような明るさなのもGood。↓

FEでは90Hz止まりであったリフレッシュレートもこちらでは120Hzに対応。SoCをの最高性能も相まって(アプリ制約を除けば)落ち込むことはほぼなく、いつも滑らか快適、サクサクでヌルヌルのドゥルドゥル(?)なフィーリングを楽しめます。指への追従性もGood。
ただし有機ELのネックは焼き付くリスクがあること。画面下部にアプリアイコンを常駐させておくと、数年、下手したら数カ月で色がそのアプリアイコン色に焼き付く恐れもあります。
最近は焼き付きにくいようになっているとはいえ、やはりこの点を考えると「長期的に安心して使えるか?」という不安感は拭えません。特に筆者は高負荷なナビゲーションユースで、半日以上もずっと使うため尚更です。
AoDが非対応だった。ただし代用機能あり
意外な落とし穴その1。AoDが使えませんでした。
画面がオフのスリープ状態でも時計表示だったり通知だったりを常時薄く表示してくれる便利機能だったんだけど、これが使えなかった‥
ただ一応代用機能はあり、充電時に時計やスライドショー、スマート家電操作などの画面を表示し続けるデイリーボードや、アプリを動作させたまま画面を暗くするスクリーンカーテン機能があります。
▼スクリーンカーテンは拡張アプリのGood Lockが必要。これが実質AoDのような感じです。↓

なおYouTubeとYouTube Musicには非対応でした。Premiumでなくてもバックグラウンド再生できるから対策されてるのだろうか。
指紋認証が異様に遅い

落とし穴その2。指紋認証。
本機は画面内蔵タイプの指紋センサーを採用しているのですが、こいつがどういう訳かクッソ遅い。ミドルレンジスマホと同じか、それ以下か‥。
▼具体的には、指をあててから1秒は確実にかかります。しかも認証率も低い。5回に1回は読み込まれず失敗する。↓

個体問題かと思いましたが、別個体を触れる機会があったのでそれを借りて試したところ同じ速度。Galaxy Tab S11自体、指紋センサーは良くないっぽい。
ちなみにこれのUltra版も同時に触ったんだけど、これよりちょっとだけ早い程度。スマホのそれと比べると遅めな印象は拭えませんでした。タブレット向けの画面内蔵型指紋センサーって基本遅いんかな。
ちなみに保護フィルムなしでもこの遅さでした。別売りのガラスフィルム貼ったらやっぱり悪化しました。使えなくはないけどオススメできません。
有機ELの大いなるメリットたる指紋認証がこのザマなのは流石に悲しい。ホルダーに固定していると、従来の電源キー一体型タイプは使いにくかったんでこっちが便利そうで手に取ったんだけど、予想外過ぎましたョ。
スピーカーの音質は圧倒的に良い
Galaxy Tab S11は標準的タブレットサイズの分際(言い方)で、4つのスピーカーを搭載した贅沢たるクアドスピーカータイプ。上下に左右2基のスピーカーを備えます。
音質はまさに極上のそれ。低音域から高音域まで幅広くカバーし、特に低音域のダイナミックさを感じさせる素晴らしきものでした。
最近レビューしてたGalaxy Z Fold 7は本体設計の制約からかスカスカ味がある音質。Tab S10 FE+は音質良好だったんですが、あちらは大型ながらデュアルスピーカー。聴き比べたら上下方向の広がり、および低音域において違いを感じられました。
いや~~素晴らしい。イヤホンいらねえなこれ。ちなみにTab S10 FE+よりサイズは小さいんだけど、あっちはデュアルで、比べれば低音域でこっちがより強化されているって感じでした。
Galaxy Tab S11のパフォーマンス
ギャラタブ、ひいては現行モデルにおいて最強級の性能を誇るDimensity 9400+を搭載する本機。言うまでもなく快適。それ以上はないです。
日常使いの快適性をチェック
個人的に大きな違いを感じられたのは、ミドルハイSoCのExynos 1580を搭載していたGalaxy Tab S10 FE+と比べた時でした。特にマルチタスクにおける動作が快適のそれ。
▼具体的には「下部のタスクバーからアプリをドラッグして分割・ポップアップ起動するとき」が一番恩恵あったなって思えます。↓

▼あと少し前のアプデで「真横に3つアプリを並べるスタイル」の画面分割表示ができるようになったんですが、この3つ同時起動の状態でも高リフレッシュレートを維持して快適になっているのも嬉しい。↓

▼これはTab S10 FE+でもできてたんだけど、その状態に加えてポップアップ表示で計4つのアプリを同時に起動させてても快適。まぁ流石に本体に少し熱は帯びますが、ここでもうハイエンド買ってよかったと思えるワケ。↓

筆者はよく「音楽アプリ」「SNS」「ブラウザ」を並べ、必要に応じ「ポップアップでナビアプリ起動」という使い方をしている超ヘビーユーザー。
「ゲームしねぇならハイエンドいらねぇな」って思ってた筆者だったんだけど違いました。ゲームしなくても、こういうマルチタスクな使い方するんだったら、こういったハイエンドタブを買うべきだと思わされたんす。
ましてこのモデルはサイズも11インチとちょうどいいので、車載タブとしてもメーターやコンソールパネルとの干渉が最低限になり、きわめて使いやすい。
Galaxy Tab S11はそんなヘビーユース、車載タブレットにもばっちり答えてくれる唯一無二の神です。
ゲームの快適性をチェック
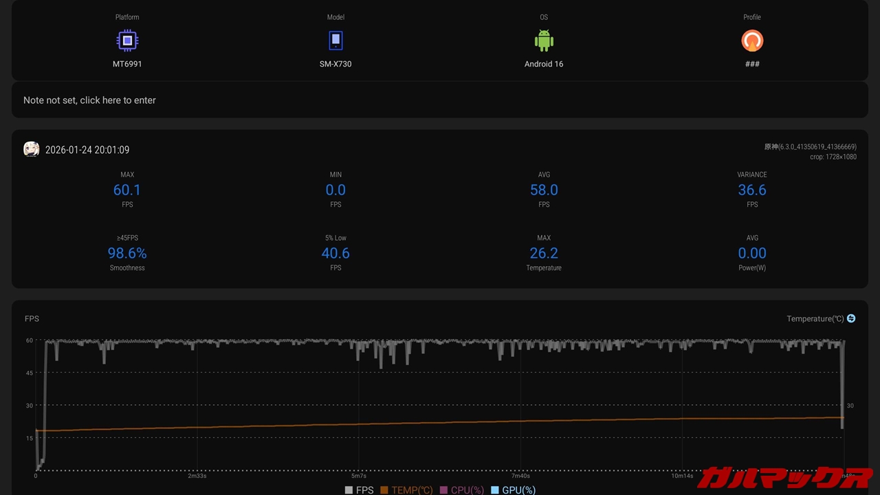
▼原神の動作をFPS化したらこんな感じ。平均58FPS。最高60FPS。画質設定は「高(60フレーム)」での検証でした。高の設定で平均58FPSは素晴らしい。↓

▼続いて、原神以上に重たくため個人的に気になってたMinecraftのバイブラントビジュアルシェーダー(通称:公式影MOD)での動作も試しました。こっちは平均45FPS。最高56.8FPS。↓

原神は言う事無しなんだけど、影ありマイクラに関しては発熱もカクつきも感じてしまいます。やっぱこれ重たすぎるんだなあと再認識。ハイエンドであっても60FPSで平均にならないとは‥
もちろんこれは影アリでの状態。影なしなら120FPSで快適に遊べます。影ありならパソコン買うしかねえ。
Galaxy Tab S11のカメラ
カメラは1300万画素のみシングルカメラ。インカメは1200万画素。
▼屋内での撮影なのですが明るさが結構出てて、タブレットのカメラとしてはかなりキレイでした!↓


▼インカメラはこんな感じ。ポートレート撮影にも対応します。↓

Galaxy Tab S11のバッテリー
Galaxy Tab S11のバッテリーは8400mAhと十分な大きさ!急速充電は45Wに対応します。ハイエンドとしては遅い印象ですが、Samsungは結構充電スペック絞ってる傾向にあるんでしゃーなし。
バッテリー持ちを検証
Galaxy Z Fold7と同様にPCMarkのバッテリーテストが動かないんで「YouTubeで1時間ストリーミング再生を行いバッテリーの減り具合を見る」形式にしています。
結果は100%→92%。この計算であれば12時間ほどはストリーミング再生できるかもしれない。動画再生であれば申し分無しです。
筆者はマルチアプリ運用やGPSを用いたナビアプリを長時間使っているのですが、その場合だとだいたい6時間ほどが限度でした。
充電速度を検証
充電も最大45Wまで対応しており速度も1時間あればほぼ満充電できる速さで文句無し。
ただし充電アニメーションがわかりにくいのがネック。充電するとバッテリーが長く伸びて色がつくって挙動なんだけど、前のような中央にアニメーションを出すようなタイプにしてほしかった。また通知バーの他の表示が消えるのも地味に不便。
Galaxy Tab S11のソフトウェア
Galaxy Tab S11はOne UI 8を内蔵。執筆時点で最新のAndroid 16ベースとなっています。
レビュー機は韓国版ですが、生粋の日本人な筆者でも全く無問題で使えます。日本語も対応しててGMSも対応。初期アプリだけは韓国向けで日本では使えないやつはありますが。
▼One UIといえば独自機能の充実っぷり。この要素抜きにGalaxyデバイスは語れません。Galaxyの他デバイスとの連携もバッチリで、クリップボード共有や通話の転送も可能。めっちゃ便利。↓

▼拡張機能を追加するGood Lockも優秀。特に片手操作がラクになるOne Hand Operation。これはタスクバーと3ボタン方式のナビバーがある状態でもスワイプジェスチャーができるようになります。ジェスチャーに応じた機能の細かい指定も対応。↓

他にも、上述した3画面分割や変形自在なマルチウィンドウ表示はもちろん、デフォで広告ブロック対応のSamsungブラウザ、自動化が組めるモードとルーチンといったものも完備。さらにWindowsのサブモニターにもなります。
▼Samsung Dexは単体で使えなくなり、外部モニターに接続時にのみ使えるようになりました。代わりにWorkSpace機能が追加され、これが単体でのDexにあたる機能になっています。パソコンライクなUIで、アプリがウィンドウ表示で起動するようになります。↓


▼左上のアプリアイコンを押すと、デスクトップのスペースから削除したりスナップさせられたり。↓

▼Dexのようにモード自体が切り替わるのではなく、デスクトップというグループが追加され、その中のアプリだけがPC風の挙動になります。ここから別にアプリを引っ張れば、従来の動作に戻せる柔軟性の高いタイプ。↓

Bluetoothでキーボードやマウスを接続すればほぼパソコン。OSは違えど、作業にはもってこいな機能。とはいえ筆者はほとんど使ってきませんでしたが‥
Galaxy Tab S11のレビューまとめ

すべてを詰め込んだオールインワンタブレット。性能はもちろん、One UIの機能性は神がかっており、マルチタスクからカーナビ用途といったヘビーユースならこれしかないと言えるほど。他のハイエンドタブレットだとマルチタスク性が至らないので‥
一応気になる点としては液晶じゃないところ。焼き付くのが怖いって理由で液晶のFEのほうを使ってたんだけど、あっちはハイエンドチップじゃないから動作自体は要所で不満があったんですよね。
欲を言えば無印だけ液晶で、あとは有機ELというS8までのスタイルであってほしかった(´・ω・`)。指紋認証は便利な位置なんだけど遅すぎるし使い物にならんし。
あと、タブレットでゲームだけするとか、映像コンテンツだけ見るとか、絞った使い方の場合はむしろ手に余り、コスパは良くないでしょう。筆者のようにバチバチに使い潰す!そんな方にとってぜひともオススメしたい逸品です。
■Galaxy Tab S11■
初出時価格→
※割引されている場合があり!リンク先で確認してみよう!
▼公式ストア↓
▼Amazon↓
▼楽天市場↓
■中古価格を調べる!■
▼メルカリ↓
















